Project

General

Profile

Actions

Bug #14817

closed

Traffic Graph reporting high Util - no talker found

Added by Mike Moore about 2 years ago. Updated about 2 years ago.

Status:
Not a Bug
Priority:
Normal
Assignee:
-
Category:
Traffic Graphs
Target version:
-
Start date:
Due date:
% Done:

0%

Estimated time:
Release Notes:
Default
Affected Plus Version:
23.05.1
Affected Architecture:
6100

Description

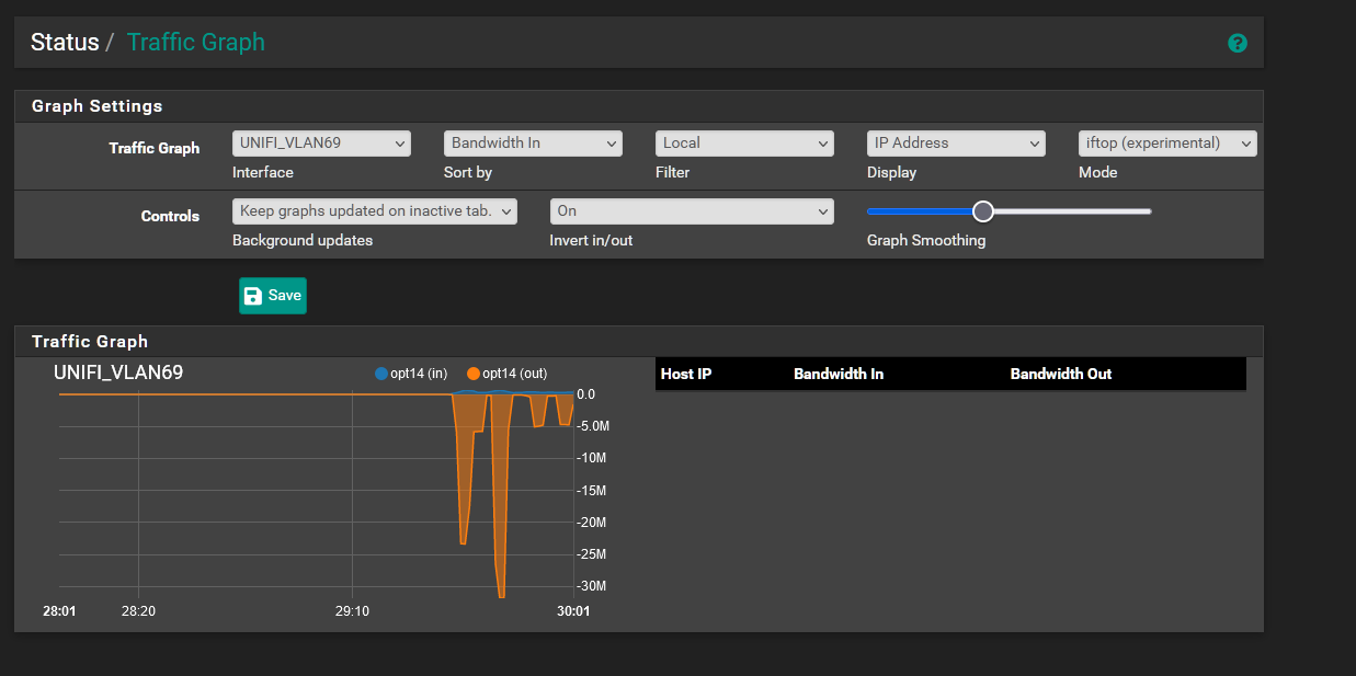
I have a Unifi VLAN and a Wifi VLAN that are on the same interface - trunked. I wanted to provide context to how the environment looks.
I see that on the Traffic Graphs screen on my dashboard, both the Unifi VLAN and Wifi VLAN have a similar traffic pattern. Curious to see what was a top talker in the Unifi VLAN as in theory there shouldnt be any client traffic in that vlan, I no IPs are coming up but bandwidth is increasing in the traffic graphs dashboard.
May be a cosmetic issue in how its being displayed but not sure.


Files

Actions #1

Updated by Jim Pingle about 2 years ago

  • Status changed from New to Not a Bug

This is most likely either something in your settings there (such as the 'filter' option) or it could be that some of the traffic data on a VLAN interface shows up on both the parent and VLAN interface in certain cases. Either way it's not a new/unknown actionable issue.

This site is not for support or diagnostic discussion.

For assistance in solving problems, please post on the Netgate Forum .

See Reporting Issues with pfSense Software for more information.

Actions

Also available in: Atom PDF